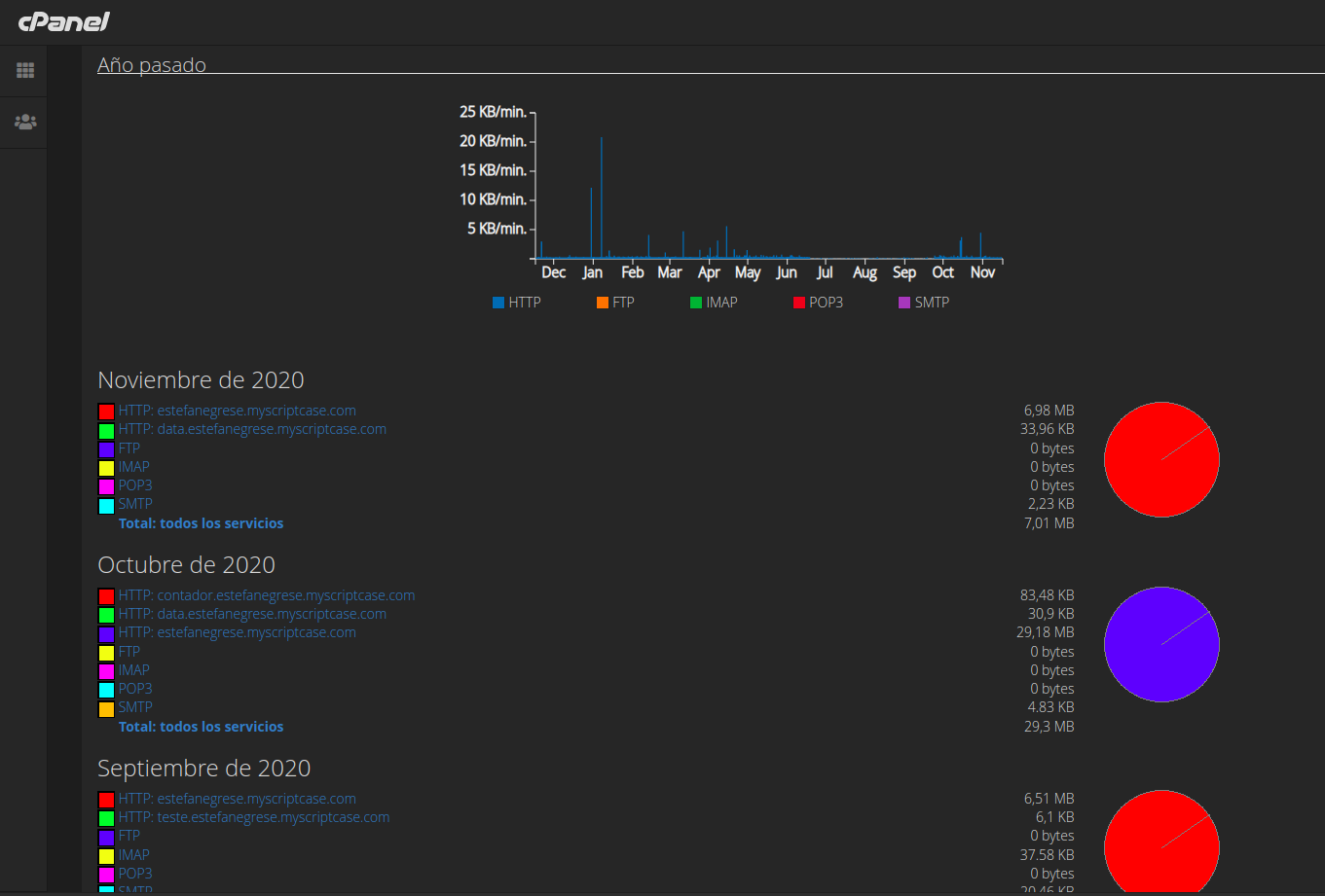
¿Cómo comprobar el uso del ancho de banda?
1. En la sección "Métricas", haga clic en el icono "Ancho de banda".
2. Desplácese hasta la parte inferior de la página y podrá ver el
uso del ancho de banda en un gráfico.

Related Articles
Cómo comprobar el uso del ancho de banda?
1. En la sección "Métricas", haga clic en el icono "Ancho de banda". 2. Desplácese hacia abajo hasta el final de la página y podrá ver el uso de ancho de banda en un gráfico.
Cómo enviar una base de datos Firebird a su cuenta de hosting
Si ya tiene una base de datos Firebird y desea cargarla en su cuenta de hosting, simplemente siga los siguientes pasos: Paso 1 1. Guarde/exporte su banco local con su usuario de acceso de hosting. La contraseña debe contener exactamente 8 caracteres, ...
Cómo comprobar el espacio en disco de tu hosting
El uso de su espacio en disco se suma a todos los archivos y datos de su cuenta de alojamiento, esto incluye bases de datos, archivos de sitios web y cuentas de correo electrónico. Los correos electrónicos de advertencia se enviarán automáticamente ...
Uso del disco de correo electrónico
Primero debes acceder a tu cPanel: Vea cómo obtener credenciales y acceder a cPanel a través de nuestro artículo: https://help.scriptcase.net/portal/es/kb/articles/primeros-pasos-en-su-alojamiento-acceso Inicie sesión en cPanel, en la pestaña de ...
Cómo utilizar el DNS público de Google
Cuando su conexión es mala o incómoda, el problema no se encuentra en el servidor del Sistema de nombres de dominio (DNS). Transforma sitios web con direcciones "hermosas", como scriptcase.com, en sus respectivas direcciones IP para que su ISP las ...